三大平台
按业务分层建设,统一底座,独立运营。
功能介绍
物业服务平台
功能模块住户服务管理
支持住户服务事项登记、处理状态跟踪和服务记录查看。
通知与反馈
支持公告通知发布、消息查看和反馈信息处理。
运营数据查询
支持按项目或社区维度查看基础服务记录与统计信息。
充电平台
功能模块充电流程
支持扫码充电、充电状态查看、订单生成与订单查询。
账户与交易
支持账户充值、消费记录、退款记录及相关信息查询。
设备与运维
支持设备端口管理、费率设置、异常处理和运营统计。
停车平台
功能模块停车记录管理
支持车辆出入记录、停车订单信息和历史记录查看。
收费规则配置
支持按停车场景设置收费规则和基础运营参数。
停车数据统计
支持查看订单、收费和车位使用等基础统计信息。
案例展示
以下为平台落地场景展示,已接入部分系统真实截图。
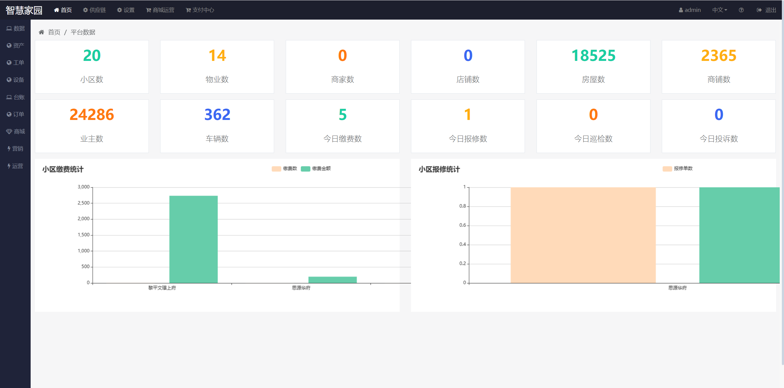
物业服务平台案例
案例展示
示例场景为社区物业服务管理页面,展示公告信息、反馈处理、统计图表和服务记录等内容,便于日常管理和信息查看。
充电平台案例
案例展示
示例场景为充电服务管理页面,展示订单信息、收益数据、设备状态和运营统计等内容,用于支持充电服务管理。
停车平台案例
案例展示
示例场景为停车服务管理页面,展示车辆记录、收费信息、运营统计和基础配置等内容,用于支持停车场景管理。
实施保障
标准化上线流程
支持按项目计划进行配置、测试和上线,用于保障物业服务模块平稳启用。
服务流程可追踪
支持对公告、反馈、处理进度等信息进行查看和跟踪,便于日常管理。
运维支持机制
支持日常问题处理与运维协助,保障物业服务相关功能稳定使用。
设备分批交付
支持按区域或项目分批配置设备与费率,便于充电服务逐步上线。
交易链路保障
支持充电、账户、订单等信息协同处理,便于开展日常运营管理。
异常快速响应
支持对设备异常、订单问题等情况进行处理和跟踪,保障服务正常使用。
识别通行优化
支持车辆识别、出入记录处理和通行规则配置,便于停车服务管理。
收费策略可配置
支持按停车场景设置收费规则和相关参数,满足日常管理需要。
持续运维保障
支持日常问题处理、运营维护和基础检查,保障停车服务模块稳定运行。
服务说明
物业服务平台
服务说明充电平台
服务说明停车平台
服务说明联系我们
如需了解平台功能、服务内容或系统接入方式,可通过以下方式与我们联系。
服务范围:物业服务 / 充电服务 / 停车服务
商务电话:17585565218
商务邮箱:gzdsxx@hotmail.com
联系说明:建议在来电或邮件中说明单位名称、使用场景和需求内容,便于后续沟通处理。